Gestão inteligente
para Serviços B2B
WK Radar transforma a gestão de serviços corporativos com automação, eficiência e controle total de contratos, finanças e operações, aumentando produtividade e previsibilidade.
Sistema de Gestão Integrado e Funcional
Contratos com Configuração Flexível
Gerencie contratos com total controle sobre reajustes, aditivos, ciclos de renovação e faturamento automático, mantendo previsibilidade financeira.
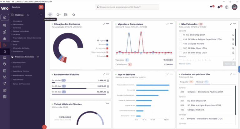
Painéis Financeiros Inteligentes
Acompanhe a saúde financeira do negócio com dashboards claros, previsões automáticas e controle completo de receitas e despesas.
Automação e Controle Completo
Monitore cada etapa da prestação de serviços, garantindo transparência do início ao fim e segurança nas operações.
Áreas de Trabalho Customizáveis
Monte ambientes de gestão sob medida, com atalhos, indicadores e dados estratégicos acessíveis em um clique.
Inteligente com
Compras e Estoque
Sincronize compras, estoque e ordens de serviço para reduzir desperdícios, agilizar entregas e fortalecer a operação.
Gestão de Ordens
de Serviço
Controle validade, execução e notificações automáticas, garantindo agilidade para equipes técnicas e clientes.
Back Office Integrado
O ERP da WK promove uma gestão de Serviços B2B simplificada e eficiente, garantindo um gerenciamento inteligente e integrado para máxima performance.
- ✅ Gerenciamento de Serviços e Contratos.
- ✅ Gestão financeira e relatórios precisos.
- ✅ Assistência técnica e controle de Ordens de Serviço.
Finanças
Tenha visão completa de receitas, pagamentos, compras, bancos e resultados, com projeções e conciliações automáticas.
Controladoria
Execute controles contábeis e fiscais com total aderência às normas, garantindo precisão e governança.
GED
Centralize e organize documentos digitais com catalogação inteligente e acesso rápido.
Vendas
Gerencie o ciclo comercial com segurança: do orçamento ao faturamento, com logística integrada.
Assistência Técnica
Gerencie não conformidades, ações corretivas e laudos com processos padronizados e auditáveis.
RH
Automatize folha, ponto, regras legais e rotinas de DP para maior controle e eficiência.
Serviços
Gerencie contratos, reajustes, faturamento e renovações com agilidade e controle.
Gestão Completa e Integrada dos Processos Industriais
✅ Contratos e Serviços Integrados
Administre contratos com reajustes, parcelamentos e faturamento automático, garantindo previsibilidade e segurança.
✅ Gestão de Atividades e Manutenções
Rastreie atendimentos, controle tempo investido e monitore cada execução com precisão.
✅ Histórico e Rastreabilidade
Acompanhe materiais, atendimentos e equipamentos com total transparência e visibilidade operacional.
✅ Gestão Financeira Automatizada
Integração com máquinas e IoT para acelerar processos e garantir custo real atualizado.
✅Operações Comerciais Ágeis
imediata ao faturamento.
✅ Automação Operacional
Notificações automáticas, rastreabilidade de materiais e controle das tarefas com base em dados atualizados.
Gestão Estratégica de Suprimentos
Simplifique processos e garanta rastreabilidade completa de materiais e insumos.

Compras Automatizadas
Solicitações inteligentes conectadas às áreas essenciais, reduzindo tempo e aumentando precisão.
Gestão de cotações
Analise propostas automaticamente e tome decisões rápidas e estratégicas.
Controle sistemático de estoques
Reposições automáticas, logística eficiente e custos precisos para manter o abastecimento ideal.
Rastreabilidade de materiais
Acompanhe cada lote para assegurar segurança, origem e destino de todos os insumos.
Gestão de Contratos
Gerencie contratos com segurança, integrando documentos e atendendo exigências da LGPD.

Contratos Automatizados
Aditivos, reajustes e faturamento controlados automaticamente, com alertas e previsibilidade.
Integração Financeira e Documental
Sincronize contratos com o financeiro e personalize documentos conforme a operação.
Reajustes Automáticos
Ajuste contratos automaticamente conforme índices predefinidos.
Acompanhamento Contratual
Acompanhe status, renovações e eventos críticos em tempo real.
Método Ágil de Implantação WK
Implante o ERP com visão clara de etapas, responsabilidades e resultados garantidos.
Foco do projeto
Modelos Prontos
Regras fiscais e contábeis configuradas para acelerar implantação e padronizar rotinas.
Documentação Estruturada
Escopos, planos e checklists organizados para garantir segurança na implantação.
Prazos Assegurados
Execução alinhada ao planejamento, garantindo entregas no tempo certo.
Padronização Operacional
Organização que melhora performance e conexão entre equipes.
Redução de Riscos e Custos
Menos retrabalho e uso mais eficientes das soluções WK.
Soluções específicas para segmentos
O WK Radar oferece uma gestão especializada para empresas de engenharia de serviços B2B, proporcionando controle total sobre contratos, execução de projetos e faturamento. Com funcionalidades como planejamento automatizado de serviços, rastreabilidade de tarefas e integração financeira, a solução garante eficiência operacional e previsibilidade de receitas. Além disso, a integração com módulos contábeis, fiscais e financeiros assegura conformidade regulatória e tomada de decisões estratégicas, impulsionando a competitividade e a rentabilidade do negócio.
O WK Radar entrega uma gestão eficiente e integrada para empresas de tecnologia de serviços B2B, garantindo controle total sobre contratos, suporte técnico e faturamento recorrente. Com recursos como automação de processos, monitoramento em tempo real e integração com contas a receber, a solução melhora a produtividade e a previsibilidade financeira. Além disso, a sincronização com módulos contábeis e fiscais assegura conformidade regulatória e suporte estratégico para decisões assertivas, impulsionando inovação e competitividade no setor.
O WK Radar oferece uma gestão completa para empresas de consultoria B2B, assegurando controle eficiente de contratos, projetos e faturamento. Com funcionalidades como planejamento automatizado de atividades, registro detalhado de horas e integração com contas a receber, a solução otimiza a gestão financeira e operacional. Além disso, a integração com módulos contábeis e fiscais garante conformidade regulatória e suporte estratégico, proporcionando maior previsibilidade, rentabilidade e competitividade para o negócio.
O WK Radar oferece uma gestão completa para empresas de consultoria B2B, assegurando controle eficiente de contratos, projetos e faturamento. Com funcionalidades como planejamento automatizado de atividades, registro detalhado de horas e integração com contas a receber, a solução otimiza a gestão financeira e operacional. Além disso, a integração com módulos contábeis e fiscais garante conformidade regulatória e suporte estratégico, proporcionando maior previsibilidade, rentabilidade e competitividade para o negócio.
fonte: WK
